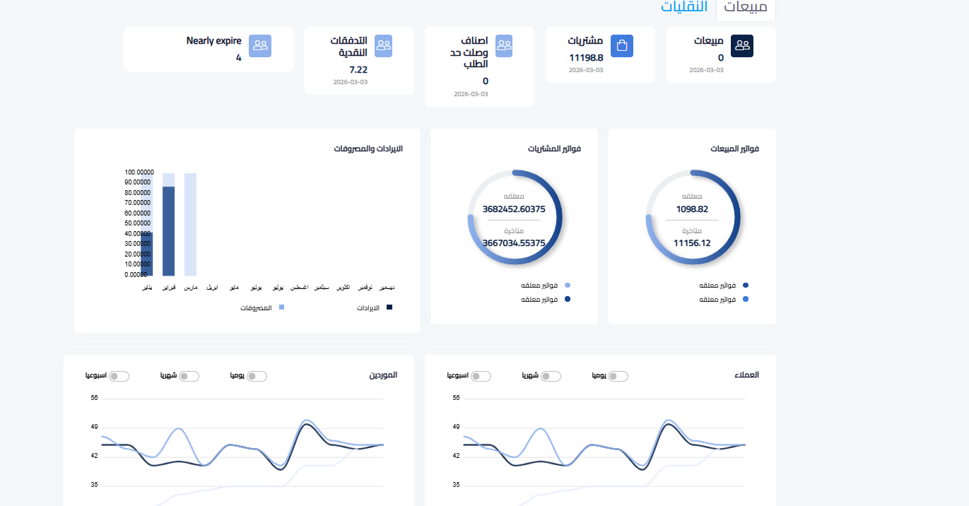
فاليد ( valid ) هو برنامج محاسبي سحابي متكامل يساعدك تدير نشاطك التجاري بكل سهولة، من أول إصدار الفواتير حتى تقارير الحسابات وادارة المخزون وتوليد القيود اليوميه اتوماتيك ويتكون من اكثر من قسم (المبيعات -المشتريات- المخازن- المستخدمين -الحسابات العامه -المتاجر والربط معها...





